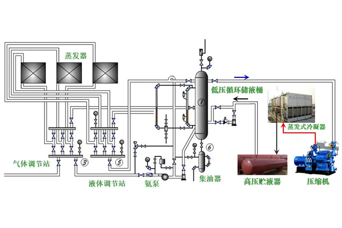
1、氨蒸汽压缩式制冷系统设备构成(氨泵供液)

2、冷冻冷藏蒸汽压缩式制冷系统设备构成

3、多联式空调机的应用


4、冷冻除湿机

5、水冷式冷水机组—蒸气压缩式冷水机组

6、水冷式冷水机组—多机头活塞机

7、水冷式冷水机组—离心式冷水机组

8、水冷式冷水机组—多机头螺杆机

9、冷凝热回收制取生活热水的冷水机组— 吸收式冷水机组

10、水源热泵




11、地源热泵

12、水环热泵机组系统

13、涡旋冷水机组

14、活塞冷水机组

15、分体式空调


16、空气能两联供

17、 水冷式中央空调

18、风冷式风循环中央空调



19、螺杆式水冷机组

20、水冷冷水机组工作流程图


